Heegner-Schaltung

Die Heegner-Schaltung ist ein Quarzoszillator. Sie wurde in den 1930er Jahren von dem Berliner Ingenieur Kurt Heegner entwickelt und in Deutschland,[1] Großbritannien[2] und den USA[3] patentiert. Laut Patentschrift kann die Schaltung mit einer bis drei Elektronenröhren aufgebaut werden. Heute ersetzen Sperrschicht-Feldeffekttransistoren die Röhren.
Funktionsweise
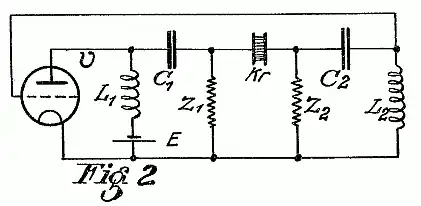
Neben dem Quarz Kr sind in der Heegner-Schaltung zwei Schwingkreise vorhanden, L1/C1 und L2/C2. Sie sorgen für eine gute Anpassung des Quarzes mit seinen internen Impedanzen Z1 und Z2. Durch Änderung der Schwingkreisfrequenz lässt sich die Frequenz der Schaltung in geringen Grenzen ändern („ziehen“). Durch Verkleinern von C1 und C2 steigt die Frequenz des Oszillators.
Einzelnachweise
- ↑ DE603006 vom 5. Januar 1933, Dr. Kurt Heegner, Durch piezoelektrischen Kristallresonator erregter Oszillator. (PDF; 286 kB).
- ↑ GB431068 vom 4. Januar 1933, Crystal-controlled Thermionic Valve Oscillator. (PDF; 235 kB).
- ↑ US2053524 vom 29. Dezember 1933, Crystal Oscillator. (PDF; 179 kB).
Weblinks
- Seite über Kurt Heegner (engl.)